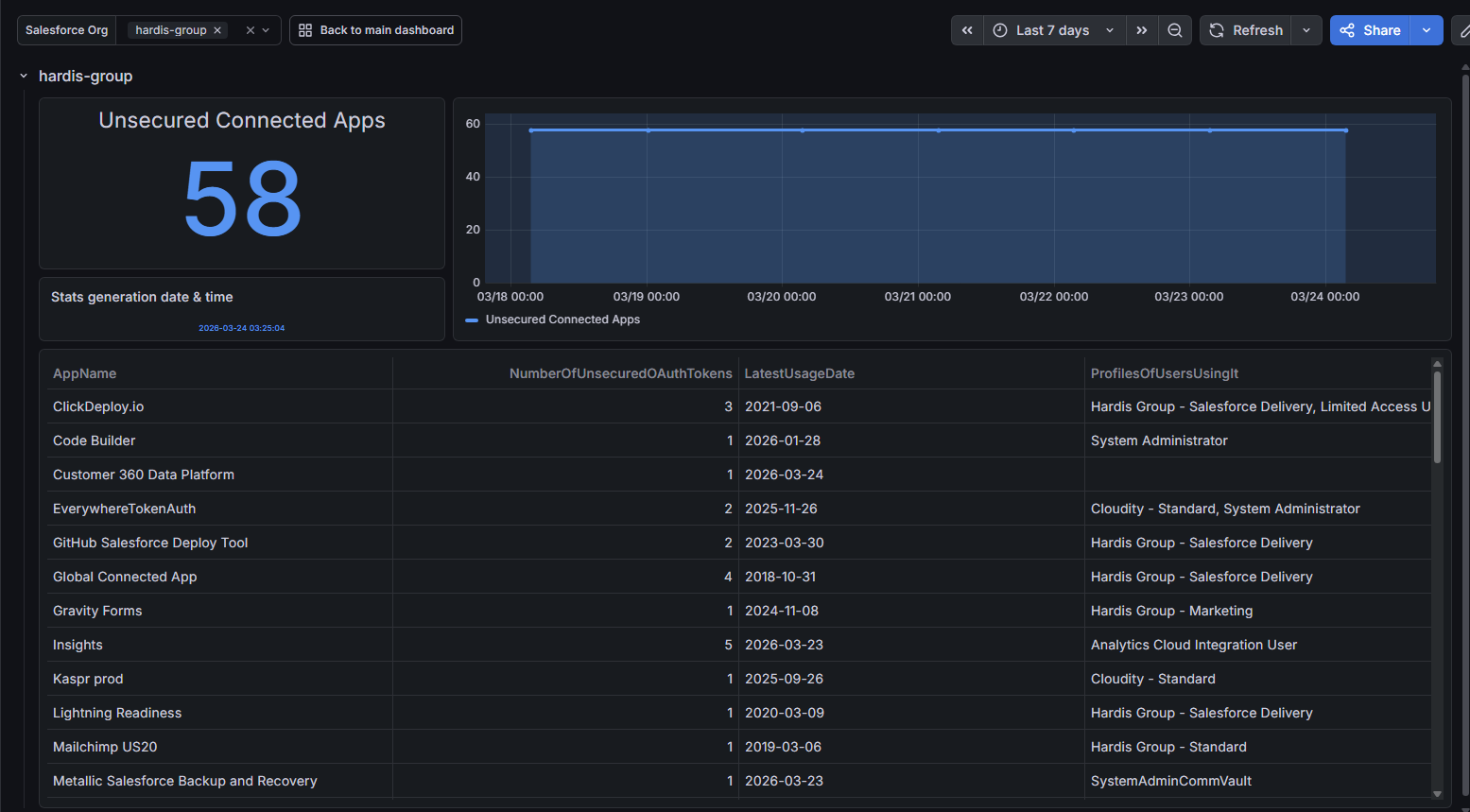
Unsecured Connected Apps
Detect unsecured Connected Apps
Connected Apps with weak security settings can expose your org to unnecessary risks.
This check identifies Connected Apps and External Client Apps that should be reviewed and hardened.
Sfdx-hardis command: sf hardis:org:diagnose:unsecure-connected-apps
Key: UNSECURED_CONNECTED_APPS


